Notícias
Notícias
Ifac começa a monitorar o consumo de energia elétrica na reitoria e nos campi
Sistema que monitora o consumo de energia elétrica em tempo real foi instalado na reitoria
Na data em que o Instituto Federal do Acre comemorou 13 anos de atividades, 21 de junho, a instituição também começou a monitorar o consumo de energia elétrica no prédio da reitoria por meio de um sistema desenvolvido pelo Instituto Federal de Santa Catarina (IFSC), o Portal de Gerenciamento Energético (PGEN). O Ifac é uma das primeiras instituições públicas a implementar o sistema no Brasil e o primeiro Instituto na região norte. Além da reitoria, já é possível acompanhar o consumo de energia elétrica em tempo real no Campus Rio Branco.

Página inicial do portal mostra pontos onde o sistema foi instalado no Brasil / Captura de tela
O PGEN faz parte de um projeto coordenado pelo professor Rafael Rodrigues, do IFSC, que esteve em Rio Branco para iniciar a instalação e configuração dos dispositivos eletrônicos de integração do sistema, inicialmente, na reitoria e nos campi Rio Branco, Sena Madureira e Xapuri.
“O Ifac foi o primeiro Instituto da região norte que começou a colaborar conosco lá atrás, em junho de 2022. Inclusive, eu visitei a obra da reitoria para ver o que era necessário para a gente adaptar”, comentou.
Conforme explicou o professor, o sistema é uma inovação tecnológica que permite o gerenciamento energético inteligente. Ele é baseado na interação entre os medidores eletrônicos de energia e o uso da Internet das Coisas. Assim sendo, o sistema é construído em plataforma WEB e computação em nuvem, podendo ser acessado de qualquer dispositivo com conexão à internet, por qualquer pessoa, sem a necessidade da instalação de programas específicos.
Acesse o PGEN e veja o consumo de energia no Ifac em tempo real: https://pgen-beta.labsmart.ifsc.edu.br/#

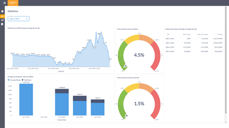
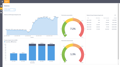
Sistema mostra o consumo de energia elétrica nas unidades do Ifac
Com as informações disponibilizadas pelo sistema, a administração do Ifac tem melhores condições para adotar medidas visando à economia de energia e, consequentemente, de despesas no funcionamento da instituição.
De acordo com o engenheiro eletricista, Bruno Maia, que compõe a equipe a frente do projeto no Ifac, nos primeiros dias que o PGEN entrou em funcionamento na reitoria e no Campus Rio Branco já foi possível fazer um diagnóstico do consumo de energia elétrica e de ajustes que poderiam ser feitos.
“No Campus Rio Branco vamos solicitar a redução da demanda contratada. Na reitoria estamos fazendo ajustes na iluminação externa no horário de ponta para reduzir o consumo. Com essas intervenções nas duas unidades do Ifac, estimamos uma redução de cerca de R$ 5 mil por mês nas despesas com energia elétrica”, explicou o engenheiro.

O PGEN é baseado na interação entre os medidores eletrônicos de energia e o uso da Internet das Coisas
Em breve os campi Sena Madureira e Xapuri também terão acesso aos dados de consumo e, ainda este ano, a equipe do IFSC estará novamente no Acre para a instalação do sistema nos campi Tarauacá, Cruzeiro do Sul e Baixada do Sol. No Acre, o projeto conta com o apoio técnico da Distribuidora Energisa.
Clique aqui para saber mais informações sobre o PGEN
EnergIF - O projeto que deu origem ao PGEN, nasceu em 2012 no IFSC Campus Florianópolis, e vem ampliando seu alcance na Rede Federal de Educação Profissional e Tecnológica. Isso se deve a uma parceria com o Programa para Desenvolvimento em Energias Renováveis e Eficiência Energética (EnergIF), do Ministério da Educação (MEC) e com as Centrais Elétricas Brasileiras S.A. (Eletrobrás) por meio do Programa Nacional de Conservação de Energia Elétrica (Procel), que financia o projeto.
“O Governo Federal gasta mais de R$ 2,1 bilhões/ano com energia elétrica. Para diminuir esses gastos e auxiliar na cultura de eficiência energética, o Projeto PGEN dentro do Projeto EnergIF com a Eletrobrás destina a instalação do sistema de gerenciamento de energia que estamos desenvolvendo no IFSC em todas as unidades da Rede Federal. Ao todo serão quase mil unidades de monitoramento a serem instaladas”, publicou o professor Rafael Rodrigues em sua rede social.
Com a integração dos programas, desde 2022 a tecnologia do PGEN começou a ser levada para o restante do Brasil, após a Secretaria de Educação Profissional e Tecnológica (Setec) informar os reitores sobre a eficiência do projeto. “A partir disso, entrei em contato com os gestores dos IFs e quando mandei a mensagem a Rosana quis imediatamente. Ela entendeu o benefício, o quanto estratégico seria para o instituto.”
Para a reitora do Ifac, Rosana Cavalcante dos Santos, a adesão ao programa é fundamental para ter uma gestão ainda mais eficiente e reduzir as despesas com energia elétrica.
“Há uns dois anos, foi enviado um e-mail para a Rede Federal perguntando quais os IFs se interessariam na visita da equipe do IFSC para apresentar o sistema PGEN. Fomos um dos primeiros a aderir à proposta e recebemos a visita do professor Rafael que apresentou para os diretores. De lá pra cá organizamos tudo para que fosse implantado o sistema de monitoramento. Hoje temos o sistema sendo implementado, o que me deixa muito feliz porque a partir desse trabalho poderemos monitorar o consumo da energia e otimizar os recursos da nossa instituição. O sistema também vai servir para que os nossos estudantes entendam que estão numa instituição onde é fundamental desenvolver pesquisa aplicada e inovação tecnológica que tenha uma ampla aplicação na sociedade. A Rede Federal e toda a sociedade ganha com isso”, garantiu a gestora.